Aruba AP-325をInstant APに再教育して使い倒す
ご厚意により、安価にAP-325(JW186A)を入手した。スループットも良好で、内蔵RADIUSサーバでWPA2-EAP接続できるし、バッテリー持ちを意識した機能もあるし、IoTをVLAN間で利用できるしで最高すぎて、浮気してしまった。
誰よその女! https://t.co/advXz9FtU9
— しばにゃん (@shibanyan_1) February 10, 2025
更新履歴 見出しにジャンプ
| 日時 | 変更内容 |
|---|---|
| 2025-02-25 |
|
| 2025-03-03 |
|
| 2025-08-28 |
|
Instant AP化 見出しにジャンプ
ご家庭にも馴染むよう、コントローラレスなIAP-325(JW324A)相当に変換する。
ArubaのAPをコントローラーレスでIAPに変換する/US版APを日本リージョンに変換する方法
- MACアドレスをDHCPサーバに登録し、IPアドレスを控えておく。
- シリアルコンソールケーブルを接続し、PoE給電を開始する。
PoE-PD: 48 V dc (Nominal) 802.3af or 802.3at PoE
Aruba 320 Series Campus Access Points - Specifications
KAUMO CONSOLE(RJ45) USB変換 コンソールケーブル (パープル 2.0m FTDIチップ)
- Enterキーでブートを止める
APBoot 1.5.5.9 (build 58433)
Built: 2017-02-15 at 14:48:27
Model: AP-32x
~~
Hit <Enter> to stop autoboot: 0
apboot>
- Country Codeとシリアルを入力
proginv system ccode CCODE-JP3-6397665ebf3bf120dd4f32efa7f8f4b036297790
echo -n 'JP3-ABC123DEF456' | shasum -a 1
# 6397665ebf3bf120dd4f32efa7f8f4b036297790
invent -wInstant APに変換setenv serverip 10.0.5.14ファームウェアアップデート用にTFTPサーバを指定upgrade os 0 ArubaInstant_Hercules_8.10.0.15_91324ファームウェアアップデート
HPE Networking Support Portal でアカウント作成して入手。
320 Series Campus Access Pointsのファームウェア ArubaInstant_Hercules_8.10.0.15_91324
共有メールアドレスは表向き受け付けていない。Firefoxでは表示が崩れて先に進めないので注意。
Note: For security of your company assets, we do not support sign-in with public domain email addresses like gmail.com, yahoo.com, outlook.com, etc. We require you to sign-in with your registered corporate email address.
HPE Networking | Enterprise
upgrade os 1 ArubaInstant_Hercules_8.10.0.15_91324AP-OSにロールバックしないようにfactory_resetsaveenvreset
設置 見出しにジャンプ
Aruba AP-325の公式マウンタは高額であるし、かといってDIYで再現しようにもAP本体のピンがあまりに小さくて心許なく、日常的な地震や核実験の揺れに耐えられそうになかった。
Mount accessories | Aruba 320 - Product Information Reference
考えあぐねていたところ、ピンは実はボルトになっているのではと思い至り、ペンチで回したところあっさりと外れた。ISO M4規格と分かったためホームセンターで長めのものを買ってきて、WLX212と同様に非侵襲的に天井設置した。
ARMが優秀なのと、死角が無さそうなので向きの微調整は特に必要なかった。
WI-FI Antennas
AP-325/IAP-325: Eight integrated downtilt omni- directional antennas for 4x4 MIMO with maximum antenna gain of 3.5 dBi in 2.4 GHz and 5.0 dBi in 5 GHz. Built-in antennas are optimized for horizontal ceiling- mounted orientation of the AP. The downtilt angle for maximum gain is ~ 30 degrees.
HPE Aruba Networking 320 Series Access Points
ダッシュボード 見出しにジャンプ
https://<IPアドレス>:4343/login
ユーザ名: admin
パスワード: APのシリアルナンバー
Aruba Instant AP基本操作Guide v8.4 | HPE Aruba Networking
概要 見出しにジャンプ
IDS 見出しにジャンプ
APがサービスしてる周波数帯に限らず、既知や干渉するAPやクライアントを一覧できる。IDSの名前には違和感を覚えるが、Aruba Instant APにおけるIntrusion Detection Systemは、許可されていないAPやクライアントを見つける機能を主軸としているからだ。何ブロックも離れたフィットネスジムから筋肉由来のアピール(2.4GHz)が飛んできていて、APも鬱陶しく感じていることだろう。
YAMAHA WLXの見える化ツールのようにWebで認証方式が見られないが、show ap monitor ap-listには載っている。
ネットワーク 見出しにジャンプ
ネットワークタブでは、ESSID毎の状態を確認できる。show network
AppRF 見出しにジャンプ
Aruba Instant APのDPI機能であるAppRFの表示を有効にすると、クライアントのトラフィックを可視化できる。
AppRFの表示: アプリ, URLの表示: 無効
AppRFの表示: すべて, URLの表示: 有効

アクセスポイント 見出しにジャンプ
AP毎の状態、ARMで自動調整される出力や干渉AP数を確認できる。show aps
AP-325でラジオ2が点いてないのは正常で、スプリット5GHzモードで40MHz幅を敢えて選択しない限り使われないはず。
スペクトル 見出しにジャンプ
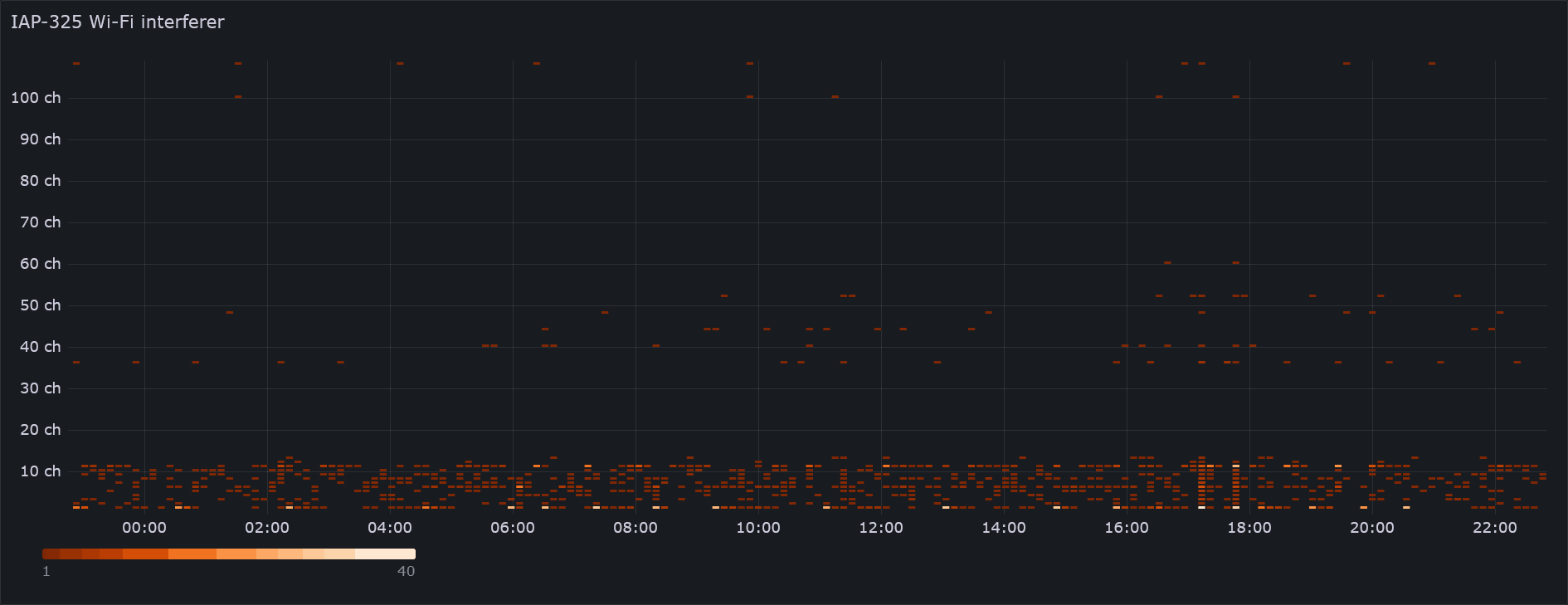
APがサービスしてる周波数帯で、Wi-Fiだけでなく非Wi-Fiデバイスの干渉を確認できる。show ap spectrum device-logで過去に遡って確認できる。
Non Wi-Fi Interferers
ちょっとしたWi-SpyやRTL-SDRである。非Wi-Fiデバイスの干渉を表示するには、バックグラウンドのスペクトルモニタリングを有効にする。
このような干渉を受けると、ARMは自動でチャンネル変更を試みる。既定ではクライアント使用中に変更されないが、クライアント認識を無効にすると、可用性を度外視して電波状況を最良に保てる。
6chは1, 11chからの不要発射を受けてノイジーと思われ、非Wi-Fiデバイスの中心周波数もまた2.4GHz帯の中央に寄っている(周波数ホッピングや電子レンジは例外)。このためかARMは1, 11chに寄せたがる傾向にある。
2.5. 不要発射の強度の許容値 2.4GHz帯無線LAN等の技術基準等の見直しに係る報告
Hotspot deployments: Part I - Interference sources
私の通院先も医療機器への干渉を避けるために6chを開けて1, 11chで設計し、入院患者には2.4GHzを吹かないよう通達する苦肉の策が取られていた。
2.4GHz帯は貴重な資源なので、40MHzチャネルは5GHz帯だけで使おう。
クライアント 見出しにジャンプ
show clients
設定 見出しにジャンプ
WLX212のパフォーマンスチューニングを踏襲しつつ、ブロードキャストフィルタや内蔵RADIUSサーバ、スペクトルモニタリング、AirGroupなどAruba Instant APならではの機能を活用していく。
HPE Aruba Networking Instant Operating System 8.10.0.0 Help Center ※画面をかなり大きくしないと見出しが隠れてしまう
Instant AOS-8.10.0.0 User Guide
Aruba 320 Series Campus Access Points - Specifications
ネットワーク 見出しにジャンプ
-
SetMeUp
既定でオープンで吹き始めるので、直ちに削除 -
wired-SetMeUp
-
default_wired_port_profile
LAGでスループットを向上させたり、PoE"給電"を行ってAPを数珠つなぎできるらしい。
Configuring Wired Settings -
家庭SSID
VLAN2, WPA3-PSK, プライバシーセパレータ, IoTへのアクセス(AirGroupクライアント)
Configuring Wireless Network Profiles- 基本
- 名前と用途
- 名前: SSID
- タイプ: 無線
- 主な用途: 従業員
音声は常にマーキングされるためNG。ゲストはCaptive Portal向け。
- ブロードキャスト/マルチキャスト
- ブロードキャストフィルタ: ARP
BUMトラフィックを落とすと、STAのバッテリー持ちが期待できる。DHCPおよびARP, IGMPグループクエリ, IPv6近隣探索は対象外。
ARPはユニキャストに変換されてSTAに送られる。
ARP—When set to ARP, the Instant AP drops all broadcast and multicast frames except DHCP and ARP, IGMP group queries, and IPv6 neighbor discovery protocols; additionally, it converts ARP requests to unicast and send frames directly to the associated client. This is applied on wireless radio egress. The broadcast filtering option is set to ARP by default when an SSID profile is created.
Configuring WLAN Settings for an SSID Profile- マルチキャスト送信最適化: 無効
マルチキャスト送信レートを全端末の送信レートに基づいて決めるらしいが、最大でも後述の送信レートと同じ24Mbpsなので要らないと判断 - ダイナミックマルチキャスト最適化: 無効
ブロードキャストフィルタの内容をユニキャストに変換する機能とあるが、IGMP SnoopingのようなIPの機能ではないようで、実際IPでの挙動に差は見られなかった。
有効のとき、show ap bss-stats <BSSID>のTx DMO Converted:が増えていくのは確認した。また、WindowsのDHCPクライアントが機能しなかった。
SSID全体で一律のマルチキャストレートでなく、端末毎のユニキャストレートで送ることでスループット低下を低減する機能なのだろうか。
It overrides Broadcast filtering and sends broadcasts as unicasts
Broadcast filtering ARP with Dynamic multicast optimization enabled | Controllerless Networks
ArubaOSと同じなら上位ルータでIGMP/MLD Snoopingが必要?
Optimizing Aruba WLAN for Roaming Devices - 9B71B25A-80A1-4851-8B5F-21FDC9AB083F-2-VRD_Optimizing-WLAN-for-Roaming-Devices.pdf- DMOチャネル使用率のしきい値
ダイナミックマルチキャスト最適化をやめる閾値。9割もユニキャストになったらメリットがないということでしょう。
- ブロードキャストフィルタ: ARP
- 送信レート
またの名をビーコンレート。- 2.4GHz: 最小12Mbps
使用端末が最低でも11nに対応していたので11bは拒否した。 - 5Ghz: 最小24Mbps
CiscoとAppleの推奨値に合わせた。
wlan ssid-profileを編集すると確実だ。multicast-rateは非対応。
wlan ssid-profile <ESSID> a-basic-rates 54 a-tx-rates 54 a-beacon-rate 24 g-basic-rates 54 g-tx-rates 54 g-beacon-rate 12 multicast-rate 24 - 2.4GHz: 最小12Mbps
- 802.11
- 周波数帯: 5GHz
2.4GHzはできる限り使わない - 許可される5GHzラジオ: すべて
スプリット5GHzモードが有効なとき、SSID毎にチャンネルに分けられる。 - DTIM間隔: 3 beacons
Appleエンジニアによる非公式な推奨値 - ハイスループット(HT, 802.11n)
show ap debug driver-configによると、オプションのLDPC(10GbEの誤り訂正と同じ)が有効だった。 - ベリーハイスループット(VHT, 802.11ac)
- 高効率(HE, 802.11ax)
- 周波数帯: 5GHz
- WMM
ルータのL3マーキング設定がIEEE802.11 Access Categoryに反映されている
ArubaOSと異なり、wlan edca-parameters-profileに対応せず、IEEE 802.11revmcでのTxOPの変更を適用できない。show ap bss-stats <BSSID> ~~ Tx WMM [BK] 4172 Tx WMM [BE] 268396 Tx WMM [VI] 6419 Tx WMM [VO] 16704 Tx WMM [BK] Dropped 4 Tx WMM [BE] Dropped 156 Tx WMM [VI] Dropped 1 Tx WMM [VO] Dropped 5 ~~ Rx WMM [BK] 56557 Rx WMM [BE] 431018 Rx WMM [VI] 546365 Rx WMM [VO] 7068$ sudo iw dev wlp1s0 scan BSS 00:53:00:16:93:25(on wlp1s0) -- associated ~~ WMM: * Parameter version 1 * u-APSD * BE: CW 15-1023, AIFSN 3 * BK: CW 15-1023, AIFSN 7 * VI: CW 7-15, AIFSN 2, TXOP 3008 usec * VO: CW 3-7, AIFSN 2, TXOP 1504 usecVoice and Video
Wi-Fi Multimedia Traffic Management- その他
- 無通信のタイムアウト
ARPテーブルみたいなもの?
Client re-auth / timeout best practices. | Security - ユーザー間のバインドを拒否: 有効
プライバシーセパレータ - VLAN内トラフィックを拒否: 無効
プライバシーセパレータをより強固に、ホワイトリスト制にしたもの?IPv6が使えなくなる。
This feature is supported only in IPv4 networks.
Deny Intra-VLAN Traffic - 無通信のタイムアウト
- 名前と用途
- VLAN
- クライアントIPの割り当て: ネットワーク割り当て
dhcpdは上位ルータが行う - クライアントVLANの割り当て: スタティック
- VLAN: 2
- クライアントIPの割り当て: ネットワーク割り当て
- セキュリティ
- セキュリティレベル: パーソナル
- キー管理: WPA3-パーソナル
Transition Mode(Mixed Mode)に対応しているため、WPA2クライアントも接続できている。
$ sudo iw dev wlp1s0 scan BSS 00:53:00:16:93:25(on wlp1s0) -- associated ~~ RSN: * Version: 1 * Group cipher: CCMP * Pairwise ciphers: CCMP * Authentication suites: PSK FT/PSK SAE FT/SAE * Capabilities: 4-PTKSA-RC 4-GTKSA-RC MFP-capable (0x00a8) ~~ * Group mgmt cipher suite: AES-128-CMAC- パスフレーズの形式: 16進文字64文字
ESSIDとPSKが同じなら、異なるAP下の端末を再設定なく接続できる(ローミング)。
256bitバイナリ鍵の設定や管理が煩雑であったことから、文字列のパスフレーズからPSKを生成するアルゴリズムが規定され、これが辞書攻撃に対する潜在的な脆弱性となった
WPA3のはなし|Wireless・のおと|サイレックス・テクノロジー株式会社- 高速ローミング
iOS、iPadOS、macOS での 802.11k、802.11r、802.11v による Wi-Fi ネットワークローミング - Apple サポート (日本)- 802.11r: 有効
ご家庭なのでESSIDが同じAPはないが、再接続が早いくらいの意味はあるかもしれない。
Wi-Fiローミングのはなし|Wireless・のおと|サイレックス・テクノロジー株式会社 - 802.11k: 有効
- 802.11v: 有効
- 802.11r: 有効
- アクセス
- アクセスルール: 制限なし
ネットワークベースやロールべースに変更し、IAPでファイアウォールを行ったり、上位ルータでDSCPを評価してQoSするのに便利なFacetime, Cisco JabberやSkype, Discord, LineなどのL3マーキングが行える。 実際のところAppleとSNSを混同するなどかなりいい加減で、クラスベースQoSの時代でもないのでオススメはしない。
Media Classification for Voice and Video Calls
- ルールタイプ: アクセス制御
Configuring ACL Rules for Network Services - サービス: アプリケーション
動作にはAppRFの表示が必要。IPv4のみ対応。 - DSCP Tag
フレッツなど、DSCPが付いているとスループットが激減する回線もあるので、上位ルータでQoSした後は必ずDSCPをゼロに戻す。
- ルールタイプ: アクセス制御
- ダウンロードルール: 無効
下りトラフィックをL3マーキングし、音声や動画、バックグラウンドなどの802.11 Access Categoryに分類したい場合は有効。
上位ルータでDSCPからUser Priorityを想定した変換を行うとき、L3トラフィックが意図しないAccess Categoryに分類されないよう気を付ける。
- アクセスルール: 制限なし
- 基本
-
管理SSID
ネイティブVLAN, WPA2-EAP(EAP-TLS), IoTへのアクセス(AirGroupクライアント)- VLAN
- クライアントVLANの割り当て: デフォルト
- セキュリティ
- セキュリティレベル: エンタープライズ
- キー管理: WPA2-エンタープライズ
- 認証サーバー1: IntervalServer
Instant APでFree RADIUSを動かす。別途証明書をインストールしてEAP-TLSのセットアップを行う。 - 再認証の間隔: 0 hrs.
0-546時間の間隔 - 内部サーバー: 1ユーザー
- 高速ローミング
Configuring Support for 802.11r and OKC- Opportunistic Key Caching (OKC): 有効
- 802.11r: 有効
- 802.11k: 有効
- 802.11v: 有効
- VLAN
-
ゲスト/IoT SSID
VLAN3, WPA2-PSK, プライバシーセパレータ, IoTの接続(AirGroupサーバー)- 基本
- 802.11
- 周波数帯: 2.4GHz
- 802.11
- セキュリティ
- セキュリティレベル: パーソナル
- キー管理: WPA2-パーソナル
- アクセス
- アクセスルール: ネットワークベース すべての対APネットワークを拒否
- ダウンロードルール: 無効
- 基本
RTX/CTS閾値はGUIにないが、コンソールで設定できる。デフォルトの2333bytesのほか、2304bytesもよいだろう。2347bytesで無効。
wlan ssid-profile <ESSID>
rts-threshold 2304
MCSはArubaOSと異なり
wlan ssid-profile
Configuring Modulation Rates on a WLAN SSID
Multi-User MIMO
アクセスポイント 見出しにジャンプ
- 一般
- 名前
- ゾーン
- RFゾーン
- IoT zone
- 優先マスター
- アクセスポイントのIPアドレス: IPアドレスをDCHPサーバーから取得
- ラジオ
- 2.4GHz帯, 5GHz帯
- モード: アクセス
- ARMにより割り当て
出力を自動調整する
- 2.4GHz帯, 5GHz帯
- 設置タイプ: 屋内
デフォルトは屋内&屋外
Changing the Instant AP Installation Mode
総務省 電波利用ポータル|その他|無線LANの屋外利用について - アップリンク
- アップリンク管理VLAN: 0
- Eth0 mode: アップリンク
- Eth1 mode: Downlink
数珠つなぎにできる? - USBポート: 無効
- PEAPユーザー
- ユーザー名
- パスワード
システム 見出しにジャンプ
- 一般
- IPv6管理を許可: 無効
有効にすると、SLAAC自動設定され、フレッツIPv6 NTPサーバにクエリする - 有線周波数帯: すべて
古の設定なので無関係
Preferred Band & Band Steering | Controllerless Networks - AppRFの表示: アプリ
URLの表示: 無効
DPI。IPv4のみ対応。WebCCとURLはArubaCentralに送信してしまうので、ご家庭の通信の秘密を守るためにはアプリのみにするとよい。
Deep Packet Inspection and Application Visibility
Websites - AirSlice Policy
Application Monitoring
11axのみ
Air Slice - 自動加入モード: 無効
0x8ffdなブロードキャストがうるさいので
Controller-less WLANs - Airheads Community - LED表示: 無効
- スプリット5GHzモード: 無効
AP-325も一応wave 2とされているが、40MHz x2はあまりメリットはなさそうなので使わない。
Does the Dual 5GHz Story Stand? <- 競合をdisりまくってて面白い
Configuring 2.4 Ghz and 5 Ghz Radios
Split 5Ghz Radio for 550AP Series Access Points
- IPv6管理を許可: 無効
- 管理
- ローカル
仮想コントローラのWeb UIのログインユーザーとパスワードの変更が行える
- ローカル
- アップリンク
- 管理
- アップリンクの強制: イーサネット
- 管理
- モニタリング
- サーバー
- システムログサーバー
514/udpを受信するsyslogサーバの指定。厳密なRFC 3164形式ではないので、Promtailで調整が必要だった。
Controller Based WLANs - Airheads Community
- システムログサーバー
- システムログ機能レベル
Configuring a Syslog Server- システムログ: Notice
syslogで送信する最低Facilityを決める。
これにより下記リファレンスにある、それぞれのカテゴリで選んだNoticeまでのログと、いくつか採番されていないログが514/udp宛に送信される。
Aruba Instant 8.10.0.0. Syslog file
Debugで、device.arubanetworks.comにシリアル番号やファームウェアバージョンをテレメトリしているのが分かる。 - システム: Notice
300000番台。Wi-Fiの全検出ログ(チャンネルあり)326272、非Wi-Fiの干渉ログ341201、他所のAPを含む(!?)接続326271・切断326274・認証326278ログ・が含まれる。
警告に設定変更内容341101を含む。
disable-arm-wids-functionsがonの場合は記録されない。 - AP デバッグ: 警告
- ユーザー: エラー
500000番台。NoticeでIAPへの認証ログが含まれる。
警告でSTAの状態541004やクライアント数541013が含まれる。 - ネットワーク: 警告
- ユーザーデバッグ: 警告
- セキュリティ: 警告
100000番台。Noticeで干渉Wi-Fiログ(チャンネルあり)127004が含まれる。 - 無線: Notice
400000番台。干渉Wi-Fiログ(チャンネルなし)404400、非Wi-Fiの干渉ログ(中心周波数, 帯域幅あり)404402が含まれる。Promtailでログを受信し、Grafanaで可視化した。
警告に、干渉を検知しARMによるチャンネル変更ログ404069が含まれる。
可視化はGrafanaでって言ったよね - 俺の外付けHDD
- システムログ: Notice
- サーバー
RF 見出しにジャンプ
- ARM
Adaptive Radio Management-
クライアント制御
- バンドステアリングモード: Prefer Higher Band
- エアタイムフェアネスモード: デフォルトアクセス
- ClientMatch: 無効
ArubaはIEEE802.11r/k/vに設定で対応し、うちで使うSTAであるiPhoneも対応しているため、独自のローミング規格は不要
-
アクセスポイント制御
- 有効なチャネルのカスタマイズ
syslogの326272番を見るに、ARMはサービスしていないチャネルもスキャンして空きを窺っているようだ。2.4GHz帯は言わずもがな、W52もなかなかだ。

show ap monitor channel Aggregate Stats --------------- channel retry low-speed non-unicast frag bwidth phy-err mac-err noise non-wifi ch-quality zero-wait-dfs ------- ----- --------- ----------- ---- ------ ------- ------- ----- -------- ---------- ------------- 1 0 0 0 0 0 0 0 85 2 98/2/0 - 2 0 0 0 0 0 0 0 85 1 99/1/0 - 3 0 0 0 0 0 0 0 85 5 95/5/0 - 4 0 0 0 0 0 0 0 84 2 98/2/0 - 5 0 0 0 0 0 0 0 84 1 97/1/0 - 6 0 0 0 0 0 0 0 85 3 97/3/0 - 7 0 0 0 0 0 0 0 85 2 98/2/0 - 8 0 0 0 0 0 0 0 85 5 95/5/0 - 9 0 0 0 0 0 0 0 85 3 97/3/0 - 10 0 0 0 0 0 0 0 85 3 97/3/0 - 11 0 0 0 0 0 0 0 85 0 100/0/0 - 12 0 0 0 0 0 0 0 85 2 98/2/0 - 13 0 0 0 0 0 0 0 85 3 97/3/0 - 36 0 0 0 0 0 0 0 92 0 100/0/0 - 40 0 0 0 0 0 0 0 92 0 100/0/0 - 44 0 0 0 0 0 0 0 92 4 96/4/0 - 48 0 0 0 0 0 0 0 92 91 9/91/0 - 52 0 0 0 0 0 0 0 92 0 100/0/0 - 56 0 0 0 0 0 0 0 92 0 100/0/0 - 60 0 0 0 0 0 0 0 92 0 100/0/0 - 64 0 0 0 0 0 0 0 92 0 100/0/0 - 100 0 0 0 0 0 0 0 95 0 100/0/0 - 104 0 0 0 0 0 0 0 92 100 0/100/0 - 108 0 0 0 0 0 0 0 92 100 0/100/0 - 112 0 0 0 0 0 0 0 92 100 0/100/0 - 116 0 0 0 0 0 0 0 92 100 0/100/0 - 120 0 0 0 0 0 0 0 92 98 2/98/0 - 124 0 0 0 0 0 0 0 92 100 0/100/0 - 128 0 0 0 0 0 0 0 92 0 100/0/0 - 132 0 0 0 0 0 0 0 92 100 0/100/0 - 136 0 0 0 0 0 0 0 92 100 0/100/0 - 140 0 0 0 0 0 0 0 92 100 0/100/0 - 144 0 0 0 0 0 0 0 92 100 0/100/0 -- 有効な5GHzチャネル: 52, 56, 60, 64, 100, 104, 108, 112, 116, 120, 124, 128, 132, 136, 140, 144, 52E, 100E, 116E, 132E
arm a-channels 52,56,60,64,100,104,108,112,116,120,124,128,132,136,140,144,52E,100E,116E,132E初めに非DFSの36Eが選ばれるが、ARMは必ず116Eに変更した。36Eが無効だと、52Eに留まることが多かった。116Eが無効だと、100Eを避け104Eや112Eが選ばれることが多かった。112Eは116E並みに快適だったが、干渉APのセカンダリチャンネルにプライマリチャネルをぶつける効果と思われ、お行儀がよくない。IAP-325は144chに非対応なので、132Eが選ばれることはない。
ファームウェアバージョン8.10.0.17以降、80MHz幅だけ選択すると80MHz幅で動作しなくなった。- 有効な2.4GHzチャネル: 1, 6, 11
中途半端なチャンネルで他のAPに干渉しない
Hotspot deployments: Part II - Interference mitigation guidelines
- クライアント認識: 無効
有効にすると端末接続中にARMが働いてくれない。無効にすると干渉から逃れることを優先するため、スループットが大きく向上した。
5GHz帯に関してはZeroWait DFSに対応していないし、2.4GHz帯ではちょっとした干渉で多動になるので、可用性の要るユースケースにはおすすめしない。 - スキャニング
TotalWatch?
Wireless Intrusion Prevention - 40MHzチャネル: 5GHz
2.4GHzではチャンネルボンディングをしない - 80MHzサポート: 有効
帯域幅に関してはIAP-325はwave 1相当で、最大80MHzか40MHz x2に対応(Aruba非推奨)している。
無線LANは新たな高速ステージへ「802.11ac Wave 2」とは | 日経クロステック(xTECH)
iPhoneの仕様上、11acでは80MHz幅 2ストリームが最大のはずだが、WLX212より1.5倍もスループットが大きいのは、4ストリームあることも影響しているのだろう。
AppleデバイスのWi-Fi仕様 - Apple サポート (日本)
- Four spatial stream SU-MIMO for up to 1,733 Mb/s wireless data rate to a single client device
- Three spatial stream MU-MIMO for up to 1,300 Mb/s wireless data rate to up to three MU-MIMO capable client devices simultaneously
Aruba 320 Series Campus Access Points - Specifications
この記事に倣って一連の設定を完了すると、600-700Mbpsは出る。C社に啖呵を切るだけのことはある。

- 有効なチャネルのカスタマイズ
-
- ラジオ
Configuring Radio Settings for an IAP- ビーコン間隔: 100
2.4GHz限界チューニングで300msも選択肢の一つだが、スループットと引き換えにレスポンスが悪くなる。 - 耐障害性レベル: 8(2.4GHz), 2(5GHz)
Wi-Fi Sweetspots読みで、0と1では雲泥の差があった。2.4GHz帯ではForce Noise Floor (for 2.4 GHz radio only)が優秀だった。
Table 2: Interference Immunity Levels Configuring Radio Settings for an IAP
Hotspot deployments: Part II - Interference mitigation guidelines - バックグラウンドのスペクトルモニタリング
電子レンジやコードレス電話機、周波数ホッピングを行うBluetooth等の非Wi-Fiデバイスの干渉を検出し、ダッシュボードに表示できる。サービスしてる周波数帯でのみ動作する。
Spectrum Monitor

- ARM出力範囲のカスタマイズ: 有効
- 最小出力: 2.4GHz: 6, 5GHz: 15
- 最大出力: 2.4GHz: 9, 5GHz: 21
ダッシュボードで確認すると、2.4, 5GHz共に初期設定の最大まで使っていた。バンドステアリングには少なくとも10dBmの差が望ましいため、2.4GHzを下げるか5GHzを上げるかが必要そうだ。
Best Practices for Min Transmit/Max Transmit Power Levels | Controllerless Networks
総務省|無線LAN等の欧米基準試験データの活用の在り方に関する検討会|無線LAN等の欧米基準試験データの活用の在り方に関する検討会(第1回) 資料1-4
ideal-coverage-indexでカバレッジに差をつけるようARMに指示するのもよさそうだ。
Ideal and Acceptable Coverage Index | Wireless Access
Configuring ARM Features for Instant APs in AOS-8
また、IEEE802.11h TPCが無効になっている恐れがあるので、CLIで有効にする。
Allows the Instant AP to advertise its 802.11d (country information) and 802.11h TPC capabilities
Default: Disabled
rf dot11a-radio-profilerf dot11a-radio-profile spectrum-monitor dot11h max-distance 10 max-tx-power 21 min-tx-power 15 ideal-coverage-index 6 zero-wait-dfs総務省|無線LAN等の欧米基準試験データの活用の在り方に関する検討会|無線LAN等の欧米基準試験データの活用の在り方に関する検討会(第4回) 参考資料4-1- スマートアンテナ
IAP-335用? - BSS Color
11axの機能。魅力的だが、2.4GHzを必要としているのは11nや11bなんだよね。
いまさら聞けないWiFi6 - HLP_ikeda.pdf
- ビーコン間隔: 100
IDS 見出しにジャンプ
WLAN関連のアプリケーション保護
Configuring Wireless Intrusion Protection and Detection Levels
ids
Intrusion Detection
サービス 見出しにジャンプ
AirGroup 見出しにジャンプ
AirGroupを使うと、別VLANからAirPlayやAirPrint、iTunesホームシェアリングを使える。
Bonjour プロトコルに関するセキュリティ上の暗黙の前提条件 (開発者や管理者向け) - Apple サポート (日本)
RFC 8766 - Discovery Proxy for Multicast DNS-Based Service Discovery
ホームシェアリングを使ってコンピュータからほかのデバイスにメディアを共有する - Apple サポート (日本)

- Bonjourを有効化: 有効
有効にした時点で、VLAN内のBonjourがすべてフィルタされる。以降でホワイトリストしたゾーンだけがIAPにプロキシされる。
AirGroupがプロキシするのは無線接続のユーザー(端末)のmDNSクエリとサーバーの応答だけ。このため、無線端末から有線接続のサーバーへのクエリはプロキシされるものの、応答を受信するのは、そのサーバー自身からのマルチキャストを聴ける同一セグメントのデバイスだけだ。 - AirGroupの設定
Configuring AirGroup in Instant- airprint
うちの家庭用複合機は、ファームウェアアップデートでAirPrintに対応していた。
_universal._sub._ipp._tcp.localがプロキシされ、あとはVLAN間の631/tcpを許可すれば難なく印刷できる。
Canon PRINTアプリでは、書類のスキャンも可能。なんとIAPから224.0.0.251:53535/udp宛の通信が発生し、プロキシするようだ。
【インクジェットプリンター】iPhone/iPad/iPod touchから印刷したい<AirPrint>(PIXUS MG6230)
AirPrintを使用してプリント/スキャン/ファクス送信する - Canon - Satera MF755Cdw / MF753Cdw / MF751Cdw - ユーザーズガイド (製品マニュアル)
What traffic does the IAP send to IP 224.0.0.251 on udp port 53535?- 許可されないVLAN
VLAN1, 2のユーザーから、VLAN3のサーバーへの接続を許可- ユーザー: 3
- サーバー: 1,2
- 許可されないVLAN
- itunes
itunesプリセットではホームシェアリングの検出が安定しなかったため、パケットキャプチャを行い、必要なドメイン名を割り出す必要があった。
iPhoneは_<UUID>._sub._home-sharing._tcp.localのクエリで検出を試みることが多く、_sub._home-sharing._tcpを追加すると安定した。
Cisco IOS XE Gibraltar 16.12.x(Catalyst 9200 スイッチ)Bonjour 向け Cisco DNA サービス コンフィギュレーション ガイド - Bonjour ソリューション向け Cisco DNA サービス [サポート] - Cisco
ホームシェアリングをホストするmacOSやWindowsをスリープ復帰させるには、_sleep-proxy._udpを追加する必要がある(未検証)。
Understanding Sleep Proxy Service- 許可されないVLAN
VLAN1のユーザーから、VLAN1のサーバーへの接続を許可- ユーザー: 2,3
- サーバー: 2,3
- 許可されないVLAN
- airprint
CiscoはBonjourをEVPNで扱う豪勢な構成を提案している。
Solutions - Cisco Traditional Wired and Wireless Local Mode Bonjour Deployment Guide - Cisco
メンテナンス 見出しにジャンプ
証明書 見出しにジャンプ
WLX212のようにWPA3-EAPとはいかないが、WPA2-EAPであれば内蔵RADIUSサーバを使用できる。
EAP-TLS, EAP-TTLS(MSCHAPv2), EAP-PEAP (MSCHAPv2), LEAPに対応。証明書なしのLEAPは推奨されない。
Supported EAP Authentication Frameworks
Authentication Certificates
Appleデバイスの既定であり強固なEAP-TLSを設定する。Appleデバイスには、構成プロファイルでクライアント証明書バンドルをインストールする。
TLSCertificateRequired Default: false
WiFi | Apple Developer Documentation
WiFi.EAPClientConfiguration | Apple Developer Documentation

EAP-TLSでは、EAP-TTLSのサーバ証明書に加えクライアント認証が必要。下記記事を分かる範囲で倣った。
【注意喚起】FreeRADIUSの設定は気を付けないとEAP-TLSに大穴が開く (EAP-TLSを使っていなくても) - hgot07 Hotspot Blog
FreeRADIUSで安全・簡単にEAP-TLSを使えるようにするためのメモ - hgot07 Hotspot Blog
- Let's EncryptはIAPでの自動更新が難しいため、プライベートCAを作成した。WLX212ではヤマハのCAを端末のルート証明書から検証できるが、今回はルートCAも構成プロファイルに含める必要があった。
CertificateRoot | Apple Developer Documentation
<?xml version="1.0" encoding="UTF-8"?>
<!DOCTYPE plist PUBLIC "-//Apple//DTD PLIST 1.0//EN" "http://www.apple.com/DTDs/PropertyList-1.0.dtd">
<plist version="1.0">
<dict>
<key>PayloadContent</key>
<array>
<dict>
<key>PayloadCertificateFileName</key>
<string>CertificateRoot</string>
<key>PayloadContent</key>
<data>
bnlhbnNoaWJh...
</data>
<key>PayloadDescription</key>
<string>Adds Certificate Root</string>
<key>PayloadDisplayName</key>
<string>Ore Ore Root Certificate</string>
<key>PayloadIdentifier</key>
<string>com.example.mycertrootpayload</string>
<key>PayloadType</key>
<string>com.apple.security.root</string>
<key>PayloadUUID</key>
<string>d955f482-412c-4d9e-a9a3-76bef17de87f</string>
<key>PayloadVersion</key>
<integer>1</integer>
</dict>
<dict>
<key>PayloadCertificateFileName</key>
<string>client.p12</string>
...
- システムログにもドメイン名の検証が行われてそうなログが出ていたので多分大丈夫だろう。
awc[5260]: [activate] awc_init_connection: 3138: cert verify: enable, domainame verify: enable
- プライベートCAを作成
crypto pki-remove cert-type TrustedCA certname ca.crt
crypto pki-remove- 新しい証明書のアップロード
- アップロードする証明書ファイル:
ca.crt - Certificate name:
ca.crt - 証明書のタイプ: Trusted CA
- 証明書の形式: X509
- アップロードする証明書ファイル:
- New Certificate Assignment
- アプリケーション: RADIUSサーバー
- 証明書のタイプ: Trusted CA
- Certificate name:
ca.crt
- 新しい証明書のアップロード
# RSAのCA鍵を作成
openssl genpkey -algorithm RSA -out ca.key -pkeyopt rsa_keygen_bits:4096
# ルートCA証明書を作成(10年間有効)
openssl req -new -x509 -days 3650 -key ca.key -out ca.crt -subj "/CN=RADIUS Private CA"
# 構成プロファイルのPayloadContent用にBase64変換
cat ca.crt | base64 -w 0
- 1.のプライベートCAを認証局に、サーバ証明書を発行
Problem SSL IAP305 xConvert certificate error | Wireless Access
Certificate Upload Error | Wireless Access- 新しい証明書のアップロード
- アップロードする証明書ファイル:
server-bundle.pem - Certificate name:
server-bundle.pem - 証明書のタイプ: Server
- 証明書の形式: X509
- アップロードする証明書ファイル:
- New Certificate Assignment
- アプリケーション: RADIUSサーバー
- 証明書のタイプ: Server
- Certificate name:
server-bundle.pem
- 新しい証明書のアップロード
# RSAのサーバ鍵を作成
openssl genpkey -algorithm RSA -out server.key -pkeyopt rsa_keygen_bits:4096
# 証明書署名要求(CSR)を作成
openssl req -new -key server.key -out server.csr -subj "/CN=radius.example.com"
# サーバ証明書をルートCAで署名(2年間有効)
openssl x509 -req -days 730 -in server.csr -CA ca.crt -CAkey ca.key -CAcreateserial -out server.crt
# 証明書バンドルを作成
cat server.key server.crt ca.crt > server-bundle.pem
- 1.のプライベートCAを認証局に、EAP-TLS用にクライアント証明書
client.p12を発行。
Common Nameclient1はダッシュボードに表示される端末名になる。
# クライアント鍵をECC形式で作成
openssl ecparam -genkey -name prime256v1 -out client.key
# CSR作成
openssl req -new -key client.key -out client.csr -subj "/CN=client1"
# クライアント証明書をルートCAで署名
openssl x509 -req -days 730 -in client.csr -CA ca.crt -CAkey ca.key -CAcreateserial -out client.crt
# Wi-Fiプロファイルに埋め込めるようにPKCS#12形式に変換
openssl pkcs12 -export -out client.p12 -inkey client.key -in client.crt -certfile ca.crt -name "Wi-Fi Client Certificate"
# 構成プロファイルのPayloadContent用にBase64変換
cat client.p12 | base64 -w 0
規制 見出しにジャンプ
DRT Upgrade
1.0_77284や1.0_89291で144ch対応が見られるが、AP-325は対応しないようで、日本では80MHz幅で132chを使えない。
# show ap allowed-channels
Allowed Channels for AP Type 325 Country Code JP3
-------------------------------------------------
PHY Type Allowed Channels
-------- ----------------
2.4GHz (indoor) 1 2 3 4 5 6 7 8 9 10 11 12 13
5GHz (indoor) 36 40 44 48 52 56 60 64 100 104 108 112 116 120 124 128 132 136 140
2.4GHz (outdoor) 1 2 3 4 5 6 7 8 9 10 11 12 13
5GHz (outdoor) 100 104 108 112 116 120 124 128 132 136 140
2.4GHz 40MHz (indoor) 1-5 2-6 3-7 4-8 5-9 6-10 7-11 8-12 9-13
5GHz 40MHz (indoor) 36-40 44-48 52-56 60-64 100-104 108-112 116-120 124-128 132-136
2.4GHz 40MHz (outdoor) 1-5 2-6 3-7 4-8 5-9 6-10 7-11 8-12 9-13
5GHz 40MHz (outdoor) 100-104 108-112 116-120 124-128 132-136
5GHz 80MHz (indoor) 36-48 52-64 100-112 116-128
5GHz 80MHz (outdoor) 100-112 116-128
5GHz 160MHz (indoor) None
5GHz 160MHz (outdoor) None
5GHz (DFS) 52 56 60 64 100 104 108 112 116 120 124 128 132 136 140
5GHz (ZWDFS) disable
